MyFnO 🇮🇳
MyFnO 🇮🇳

@MyFnO

12 Tweets 7 reads Apr 08, 2023
Presenting the truly All-in-One screen for everything FNO>
the @MyFnO "WALL" :
1 click - fully customizable dashboards !
do share your #screenshots 😉 on how you painted on this #Wallpaper
check it out now on the beta site --> myfno.in
loom.com
a sample #futures dashboard on the all NEW @MyFnO Wall -->
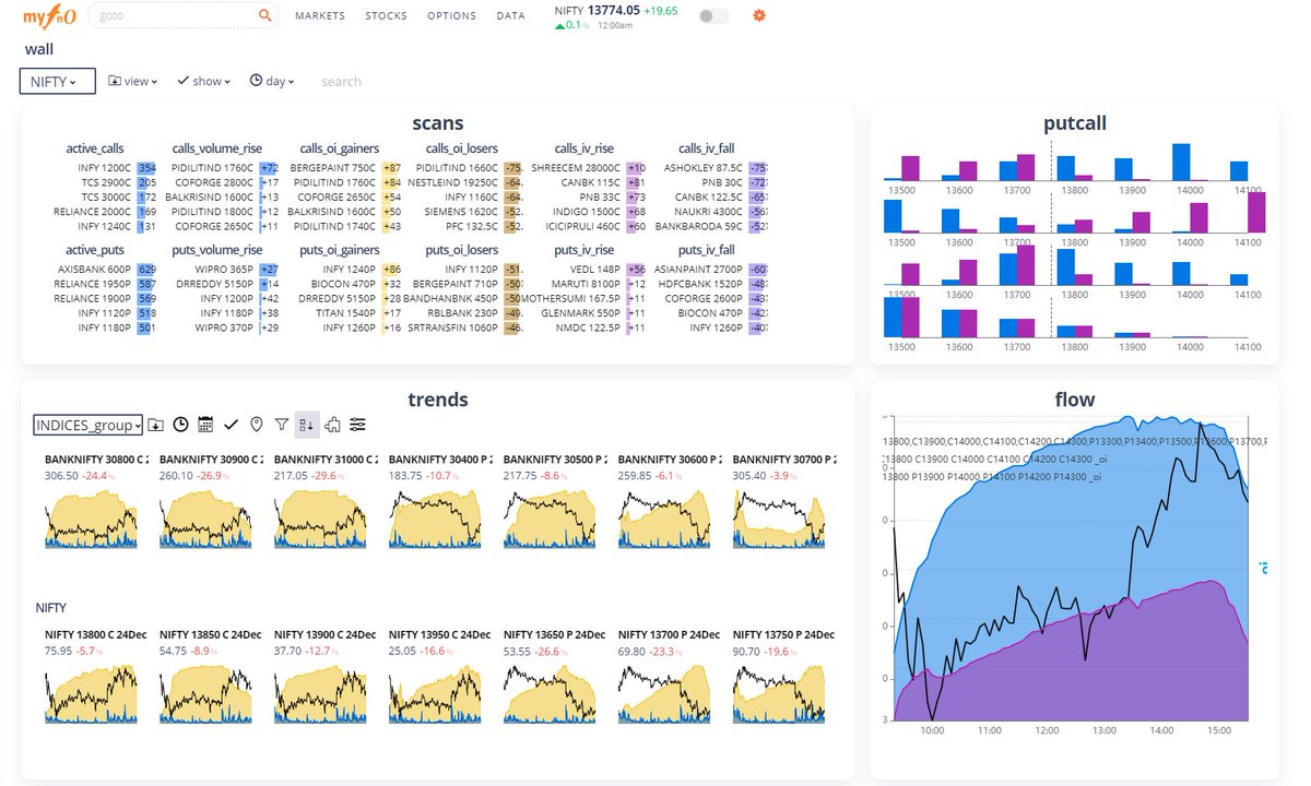
a sample #options dashboard on the all NEW @MyFnO Wall -->
a sample #multiscrip #multitimeframe dashboard on the all NEW @MyFnO Wall -->
another options specific #WALL from @MyFnO !!
@MyFnO #WALL looks even more divine for lovers of the #dark mode
another @MyFnO #WALL for the #dark mode lovers
The real power of @MyFnO #WALL comes thru for super traders with multi-monitor setup.
what u see below is a mock-up effect, but u can get this & much more by just opening multi tabs of the app and launching separate walls
so now the #Wall is without any walls.
Truly Unlimited!
make the best of the offer ..
only for a limited time period -->

Loading suggestions...