Mehul Sangani
Mehul Sangani

@TheMehulSangani

15 Tweets 151 reads May 06, 2022
Time to learn & analyse @ITRADE191 Darshan bhai Iron Condor Positional trade created on 05-May-22.
This trade is best to learn because market was expected to open gap-down.
Overnight Nasdaq (-4.99%), Dow (-3.12%)
Thank you @Mitesh_Engr @ITRADE191 for all the knowledge sharing.
06-May-2022
🟠 As expected Nifty opened 300 points down (-1.6%)
🟠 Within 5 min of market opening, he shifted all CE legs. In such situations existing CE would lose a lot value & shifting balances the trade.
🟠 MTM now stands at ₹-2800 (-0.32%)
Wisdom on why hedge is so very important especially for overnight positions.
Additionally you get ample time how you want to adjust the trade. Remember when we have hedges, we know exactly how much we will lose, if the view goes horribly wrong.
NIFTY: 16350
10:25 am: Shifted PE legs further away. Gives more room in case market goes even lower.
He could sense some danger on PE side, so shifted & additionally he mentions only if 16500 breaks he MAY consider bringing PE closer.
MTM is at breakeven now. Aur kya chahiye 🙂
NIFTY: 16400
11:40 am: He shifted his PE buy leg from 16850 to 16950. What this does is reduces your downsize risk.
Also observe his Iron Condor is right in the middle.
MTM is at ₹+1450 (0.17%).
NIFTY: 16411
3:30 pm: Final MTM ₹+8150 (0.94%)
1% is almost done & come to think about it, in a day. I'm sure he will extract more out of this trade 🙂
Thank you again Mr. Consistent for sharing the trade in real-time AND for the great work at Yash Rehabilitation Center.
If I get updates on Monday, will continue this thread.
Just so everyone knows, this is shared in their telegram channel.
09-May-22
First of all many congratulations to @ITRADE191 for now trading under Pvt Ltd.👏
NIFTY OPEN: 16227 (-1.12%). Made low of 16142
9:16 am: On market opening CE was shifted from 16700 (S) + 16850 (B) ➡️ 16450 (S) + 16600 (B)
MTM is at ₹+4650
NIFTY: 16301
3:30 pm: Today's eod MTM ₹+9750
After the 1 adjustment in the morning, no other adjustments. Sirf aaram 🙂
10-May-22
Continuation of @ITRADE191 Nifty IC trade.
NIFTY OPEN: 16248 (-50 points). Overnight Nasdaq (-4.29%), Dow (-1.99%)
Only unhedged traders would have sleepless night.
9:16 am: No changes since yesterday.
MTM is at ₹+13k
NIFTY: 16360
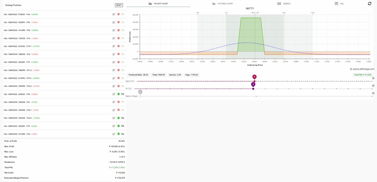
12:00 pm:
🟠 Shifted CE hedge from 16600 to 16500.
🟠 Shifted PE legs to 16200 (S) + 16150 (B)
Notice how max loss now is ONLY -4k.
MTM is at ₹+11k
NIFTY: 16240
Just before market close
🟠 Sold 25% 16450 CE & bought 16550 CE as hedge
🟠 Downside is completely protected now.
MTM is at ₹+15k
11-May-22
This trade is closed now with MTM of ₹+17k
LEARNINGS:
🟠 Capital used was only 10%, so had ample capital for adjustment.
🟠 The trade was always fully hedged, with known max loss.
🟠 After initiating trade, next the trade immediately went wrong, however without hesitation he adjusted CE.
🟠 Same adjustment on CE repeated day after that.
🟠 There were 2 gap downs of 1% still position was manageable.
🟠 @ITRADE191 DJ bhai guided us throughout the trade. Thank you!
By creating this thread, I personally learned so much & will surely become a reference for future.

Loading suggestions...