Collin Schmelebeck
Collin Schmelebeck

@SchmelebeckPPC

7 Tweets Jan 23, 2023
Trying to scale your eCommerce brand?
I've made my clients over $9,420,000 with Google Ads in the first 90 days of 2022
If you have more than $20,000/mo in ad spend budget I can print you💰
Book Your Free Audit below
collinschmelebeck.com
(case studies + info below)
Got Your Interest?
Some brands I've worked with + 4 Case Studies below
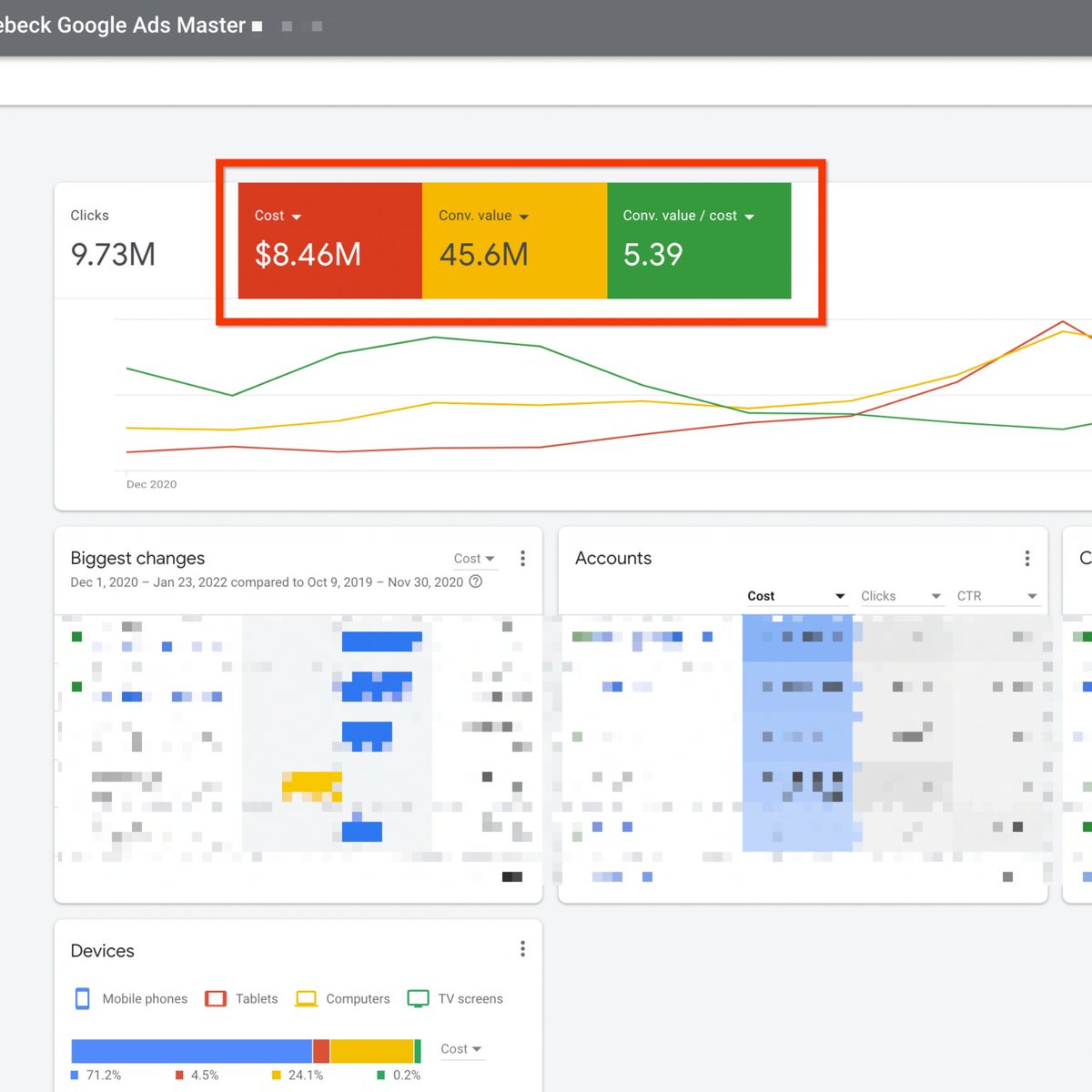
Case Study #1: 2021 Client Performance
I Helped My Clients Spend $8,500,000 On Google and Returned Over $45,600,000 In Revenue with an Average of 539% ROAS
Case Study #2
NJ Went From $0/mo Google Revenue to $340,000/mo Google Revenue in 120 Days
Case Study #3
Private White-Label Is On Pace To Break $1,000,000 In Google Revenue With Less Than $100,000 Ad Spend In 6 Months
Case Study #4
Synced Went From $40,000/mo Google Revenue to $100,000/mo Google Revenue in 90 Days
I have 2 more new client slots left in May
Book Your Free Audit below
collinschmelebeck.com

Loading suggestions...