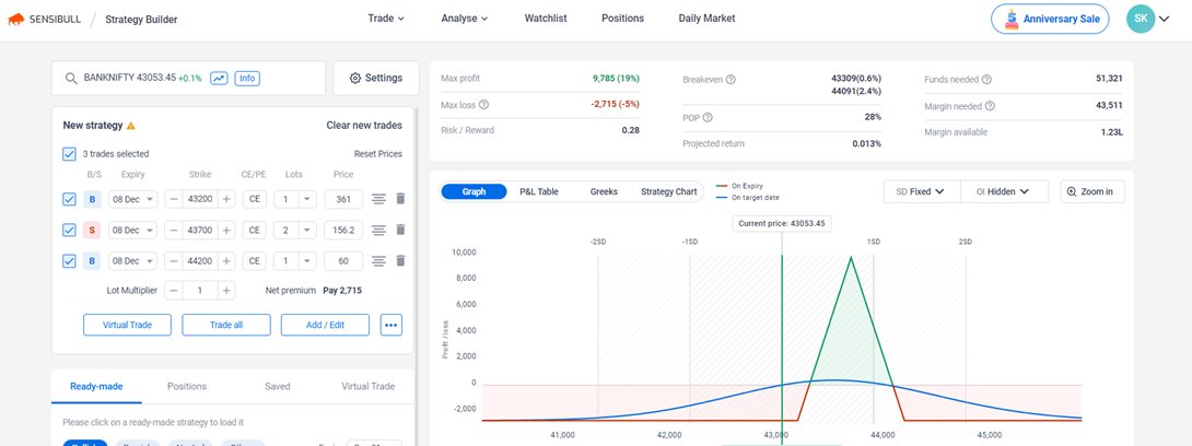
**** Butterfly Deploy and Adjustments – With Credit and Debit Spreads *** --> Every strategy in options is just combination of Credit Spread an
**** Butterfly Deploy and Adjustments – With Credit and Debit Spreads *** --> Every strategy in options is just combination of Credit Spread an