****Iron Fly (IF) Deploy and Adjustments***
->Every strategy in options is just combination of Credit Spread and Debit spread
->IF is combination of Two credit spreads
->Butterfly is combination of Credit and Debit Spreads
->Ratio Spread is Debit spread with extra sells
->Every strategy in options is just combination of Credit Spread and Debit spread
->IF is combination of Two credit spreads
->Butterfly is combination of Credit and Debit Spreads
->Ratio Spread is Debit spread with extra sells
When to deploy IF :-
1)Your view is non directional.
2)When your view is directional you go with Bullish / Bearish IF so that break even will increase in that direction.
1)Your view is non directional.
2)When your view is directional you go with Bullish / Bearish IF so that break even will increase in that direction.
I select each strike with 600 points spread difference. You can select strikes with 300/400/500/600 points spread difference also.
Depends on your view / risk / reward.
When you deploy IF consider 3 Parameters .
1)Range
2)Profit
3)Loss
Depends on your view / risk / reward.
When you deploy IF consider 3 Parameters .
1)Range
2)Profit
3)Loss
-> If you focus on Big Range select buy wings far from straddle and vice versa.
-> If you focus on Max Profit select buy wings far from straddle and vice versa.
-> If you focus on less loss select buy wings Near from straddle and vice versa.
-> If you focus on Max Profit select buy wings far from straddle and vice versa.
-> If you focus on less loss select buy wings Near from straddle and vice versa.
So it depends on individual risk/screen time / Full time or part time trading / Capital / Peace of trading.
I will prefer to select last option so that my loss will be in control and I can do my office work with peace of mind. So, its totally depends on Individual.
I will prefer to select last option so that my loss will be in control and I can do my office work with peace of mind. So, its totally depends on Individual.
Types of Adjustments on IF :-
1)Broken wing Fly
2)Extra sells
3)Reveres buying
4)Deploy Butterfly or Ladder
5)Deploy Ratio spread
6)Deploy debit spread
Among those adjustments some strategies require high capital / some require less capital all adjustments are good.
1)Broken wing Fly
2)Extra sells
3)Reveres buying
4)Deploy Butterfly or Ladder
5)Deploy Ratio spread
6)Deploy debit spread
Among those adjustments some strategies require high capital / some require less capital all adjustments are good.
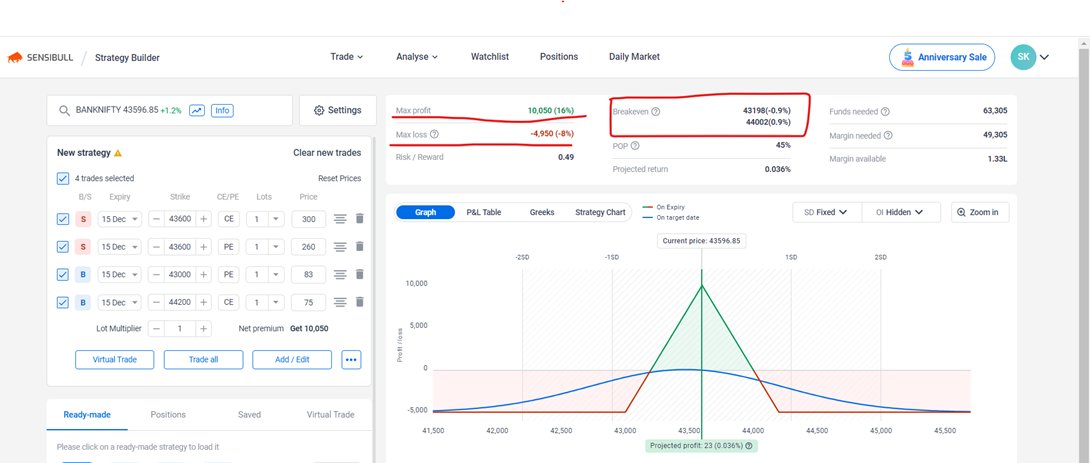
In this strategy we have break even at 43200 and 44000
After deploy this IF see Bank nifty spot chart with 1 Hr time frame . Find near by support and Resistance.
After deploy this IF see Bank nifty spot chart with 1 Hr time frame . Find near by support and Resistance.
Case 1:- Market direction is Upside.
-> If you marked 43800 is Resistance and 43400 is Support . Till market test both the levels and closed above or below 15 mints candle wont do any adjustments.
-> If you marked 43800 is Resistance and 43400 is Support . Till market test both the levels and closed above or below 15 mints candle wont do any adjustments.
-->If market test 43800 levels and hold for 15 mints then exit 43000 pe and enter 43200 pe with debit of 20 to 30 rs . Immediately sell 42800 below puts equal to the debit you paid.
-->If market going up side and breaks 44000 and hold just move 43200 to 43300 pe so that down side become loss free and if extra sell position 80% premium decayed then exit that put and sold next week puts below 42500 puts because current week we donโt get much premiums.
--> If market retrace to our straddle or break come below the marked resistance then move 44200 ce to 44000 ce made reverse buying and make loss free on the both the side and sold 45000 above calls in next week for extra credit.
Case 2 :- Market direction is Downside.
--> If you marked 43800 is Resistance and 43400 is Support . Till market test both the levels and closed above or below 15 mints candle wont do any adjustments.
--> If you marked 43800 is Resistance and 43400 is Support . Till market test both the levels and closed above or below 15 mints candle wont do any adjustments.
-->If market test 43400 levels and hold for 15 mints then exit 44200 ce and enter 44000 ce with debit of 20 to 30 rs . Immediately sell 44500 above calls equal to the debit you paid.
-->If market going down side and breaks 43000 and hold just move 44000 to 43800 ce so that up side become loss free and if extra sell position 80% premium decayed then exit that calls and sold next week calls below 45000 calls because current week we donโt get much premiums.
--> If market retrace to our straddle or break come above the marked support then move 43000 pe to 43200 pe made reverse buying and make loss free on the both the side and sold 42500 below puts in next week for extra credit.
Disclaimer: - These Strategies I have learned from paid trainers, youtubers, books, some of the twitter handles, websites and google. These are not created by me and nobody so anybody can learn and use. Just learning purpose i have prepared this.
So you can find someone using this strategy and future also somebody will use these strategies so these are available for free everywhere.
Keep Learning and Keep Growing ๐
Keep Learning and Keep Growing ๐
You can download pdfs for free in the below link.
github.com
github.com
Loading suggestions...