Rekt Fencer
Rekt Fencer

@rektfencer

13 Tweets 13 reads Mar 15, 2023
Have you ever felt like VCs are always one step ahead of you? πŸ€”
It's time to turn the tables and keep an eye on their moves. πŸ”Ž
In this thread, I'll share the best tools that allow you to do just that. πŸ‘‡πŸ§΅
2/ What we’ll be covering:
β€’ Why is it so important to follow the funds?
β€’ VC tiers
β€’ @CryptoRank_io
β€’ @crunchbase
β€’ @chain_broker
β€’ The fastest way to learn about new fundraises
Let’s dive in πŸ₯½
3/ Funds are always ahead of retail investors:
β€’ They define trends and narratives.
β€’ Select the most promising projects.
β€’ Monitor the current state of the market.
β€’ Have a lot of insider info.
That's why you'll always find out information later than they do 🐌.
4/ So, it's worth knowing what the most successful funds are and what they are doing right now.
Currently, Tier-1 crypto VCs are Paradigm, a16z, Sequoia, and Binance Labs.
Below, you can find a table with the ranking of all VCs:
#gid=0" target="_blank" rel="noopener" onclick="event.stopPropagation()">docs.google.com
5/ Of course, for the most effective and fastest tracking of crypto funds, you need to use different tools such as:
β€’ @CryptoRank_io
β€’ @crunchbase
β€’ @chain_broker
Let's take a look at each of themπŸ”½
6/ @CryptoRank_io is a market insight and analytics platformπŸ”Ž
They recently added a new tab dedicated to the crypto VCs.
Here, you can find a lot of info about different funds:
β€’ Total number of investments
β€’ Market dominance
β€’ Main investment categories
β€’ Their portfolio
7/ There's a latest funding rounds tracker where you can find:
β€’ How much a project raised
β€’ Investment stage
β€’ Which VCs invested in the project
β€’ Project category
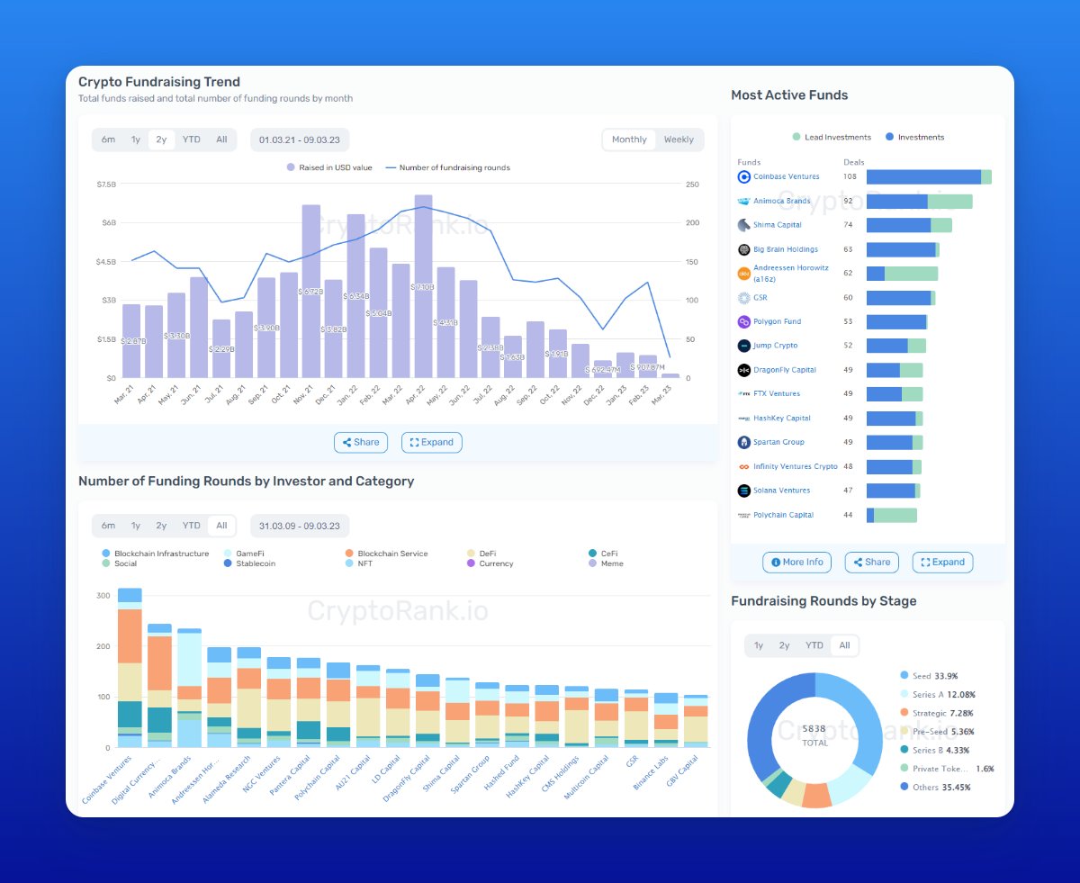
8/ They also made a very handy dashboard for analyzing fund investments πŸ“ˆ
There, you can find:
β€’ Crypto fundraising trends
β€’ Most active funds
β€’ Which categories of projects are most popular among VCs
9/ @Crunchbase gives you many functions to analyze a project, a fund, or even an employeeπŸ‘€
By going to the project page, you can find:
β€’ Total funding amount
β€’ Information about all funding rounds
β€’ The most active investors
β€’ Employee profiles
10/ @chain_broker allows you to track the fund's ROI.
Here, you can explore:
β€’ The most profitable funds
β€’ ROI on current investments
β€’ Recent investments
11/ If you are too lazy to use the tools described above on a daily basis, you can just follow this Telegram channel: t.me.
They post all recent VCs' investments there, so you won't miss out on any.
@CryptoShiro_ @TheDeFISaint @rektdiomedes @crypthoem @defiprincess_ @DefiIgnas @DAdvisoor @Chinchillah_ @Slappjakke @Subli_Defi @DeFiMinty @crypto_linn @0xsurferboy @thelearningpill @0xFlips @NNovaDefi @0xTindorr I hope you've found this thread helpful.πŸ™
Follow me @rektfencer for more
Like/Comment/Retweet the first tweet below if you can.

Loading suggestions...